產品中心
新一代信息技術深度賦能,重塑公共資源配置格局,加速城市精細化治理進程,鑄就智慧城市新篇章,共筑全球安全新防線。

常青云AI大模型一體機是企業AI大模型的專屬引擎,助力快速構建本地私有化AI基礎設施。它深度融合大模型與智...

常青云 AI 應用平臺是一款基于大語言模型和 RAG的開源知識庫問答系統,廣泛應用于智能客服、企業內部知識庫...

常青云分布式存儲系統是基于常青云自主研發的新一代分布式存儲打造的一套極速塊存儲產品。常青云分布式存儲...

常青云服務器虛擬化軟件是一款通過 CPU、內存和 I/O 虛擬化技術,實現資源的高效分配與管理的自主可控的云產...

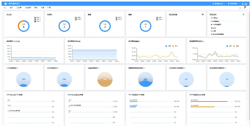
常青云平臺是一款技術先進、彈性開放、輕量易用的智能云計算平臺,專注于云計算基礎設施的建設和綜合治理。...

常青桌面云作為新一代桌面虛擬化產品,以全棧信創和高性能體驗為核心,主打“國產化、高性能、高安全”。該...